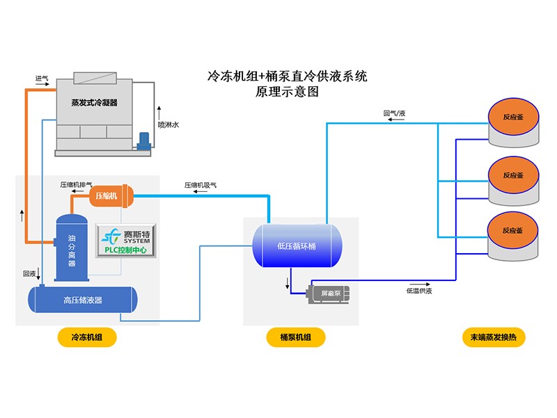
桶泵直冷系统

  • 产品分类: 18luck新官网
  • 公司名称: 18luck新利客户
  • 价格: 来电咨询
  • 添加时间: 21/06/26
  • 二 维 码:

    手机浏览

    更方便

产品详情

  一、主要配置:
  1、低压循环桶
  容器设计压力1.6MPa,标准为GB150,标配双安全阀。
  2、电控箱
  机电式控制箱,防护等级IP30;
  泵的控制:手动/自动两种模式
  供液阀的控制:手动膨胀阀+液位开关模式;
  保护功能:高液位报警输出,低液位保护,自动模式下外部故障连锁保护

      3、集油器
  容器设计压力2.1MPa,标准为GB150,标配单安全阀。
  4、屏蔽泵
  采用先进屏蔽泵,内置电机。
  双泵设计,一用一备,分别独立设置出口单向阀,过滤器,截止阀等,可以实现不停机维修。
  5、液位控制系统
  标准配置3个低温视镜,一个高液位开关。
  可选配置:
  1、三种供液阀组件选项
  手动膨胀阀+液位开关,性价比高,运行可靠稳定;手动膨胀阀+液位变送器,采用专用控制器,液位高度现场可调;电动阀+液位变送器,采用专用控制器,液位高度现场可调,控制精度好,自动化程度高。
  (注:2、3两种方式,控制柜内置阀门控制器。)

      2、集油器电加热
  功率2KW,电源为220V,可以提高排油速度,方便现场维护。
  3、集油器快开阀
  快速关闭,减少冷媒排放。
  4、启动柜
  屏蔽泵电机的启动控制,启动形式为直接启动,内置热继电器,启动柜撬装。

      二、设备特点:

内 容

说  明

性 能

  Ø 对壳管式冷凝器结构进行了优化设计,放热效率提高8%,可有效降低轴功率,减少运行费用;

  Ø 低负荷回油功能,减少低负荷工况下换热器内的冷冻油存量,保障换热效率。

运 行

  Ø 增加了低负荷回油功能,保障了回油系统的正常工作。

  Ø 增加了电流和压力高稳定系统,避免因电流过大和负荷过高排气压力增,而发生的突然停机。能更好的保障生产线的顺利生产。

服 务

  Ø PLC系统增加了远程托管服务功能,机组的各项运行数据,可远程查看也可远程得到报警。

  Ø 我们会定期查看各用户的运行数据,有偏离现象会提前告知用户或前往处理,避免故障的发生。

规 格

  Ø 精简设备的型号,对各个规格进行标准化生产,标准化程度越高,品质相应越高;

  Ø 对于大冷量需求的工况,采用多台模块搭配,更能适应实际运行需求。

保 护

  Ø 逆向保护、缺相保护、过流保护、低温保护、高低压保护、水流保护等。

控 制

  Ø 全系列均采用西门子PLC控制器;

  Ø 反应灵敏,抗干扰能力强,功能全,保存运行记录和故障记录。

  Ø 收集显示机组的各项运行数据,包括时间、运行负荷、进出水温度、运行状态等。


tags:桶泵直冷系统厂家,桶泵直冷系统价格,桶泵直冷系统批发
更新时间:21/06/26 11:51:06   【打印此页】   【关闭【返回上一页】
二维码
Baidu
map